
随着技术的迅速发展,各种多元化的数据库产品应运而生,它们不仅类型众多,而且形式各异,国产化数据库千余套,开源数据库百余套 OceanBase 、PolarDB 、StarRocks......还有一些像 Oracle、MySQL 这些传统数据库。这些数据库产品有着各自的优势和特点,能够满足不同业务需求。如何找到一款工具能够对这些数据库进行管控,成为首要考虑的问题。
此外,在使用数据库时,也涉及到很多常见的数据库安全管控问题,包括账号和密码管理、权限管理、数据备份与恢复、数据加密和脱敏、以及审计与监控。这些问题可能导致未经授权的访问、数据泄露、数据丢失或损坏等安全风险。为规避上述这些问题,CloudQuery 对 StarRocks 有哪些支持?
支持在 CloudQuery 中创建连接,便于进行数据库管控。
进入 CloudQuery 平台「数据查询」模块,创建 StarRocks 连接,将 StarRocks 纳入 CloudQuery 平台进行管控。并支持关闭连接、新建查询、连接管理、移动到组等基础功能。

支持对数据源操作权限、数据导出权限、过滤权限、执行次数、执行行数等权限的管控,如 DML、DQL、DDL 等操作可细粒度到对象级别,限制导出行数、过滤数据库元素、限制对应操作的执行次数等。

支持执行时间限制,限制数据库对象及操作的可执行时间段。
支持高危资源设定。
支持数据保护,对敏感数据查询时进行脱敏,支持创建敏感资源扫描任务,自动识别敏感资源并脱敏。

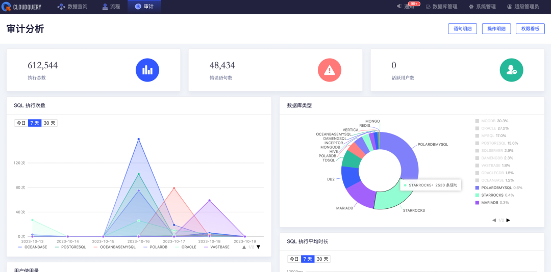
此外,在 CloudQuery 平台上对 StarRocks 所有的操作都进行了审计,包括 SQL 执行次数、错误数、数据库使用占比、活跃用户数等 SQL 语句明细等,还对使用者的越权行为进行统计。

其他支持,欢迎大家下载 CloudQuery 社区版进行了解。
下载地址:https://www.cloudquery.club/download,或点击文末“阅读原文”
目前,我们也和基于 StarRocks 进行开源商业化的公司镜舟科技达成了合作,双方已形成产品兼容性互认。

关于镜舟数据库
北京镜舟科技有限公司是一家领先的大数据软件提供商,专注打造新一代极速全场景MPP 数据库,解决企业数字化转型最后一公里难题 ,助力企业全面数字化经营。
镜舟数据库是基于 StarRocks 发展起来的企业级商用数据库产品,当前已广泛应用于金融、零售、物流、制造、电商、游戏、其他互联网场景等的行业头部客户,服务超过200家市值70亿元以上的大型企业,覆盖了实时数仓、OLAP 报表、数据湖分析等场景,帮助企业实现多维复杂、实时、高并发的数据分析。镜舟数据库使用向量化、MPP 执行框架、列式存储引擎等技术,致力于打造极速统一的数据分析新范式,解决企业数字化转型最后一公里难题,满足客户对产品性能、技术支持、解决方案、生态建设、售后保障等方面的极致要求。
关于 CloudQuery
CloudQuery 是一款面向企业的云原生一体化数据库管控平台。致力于为开发者、数据资产管理者等技术人员,打造一个一站式安全可控的数据操作平台,CloudQuery 赋予用户仅通过一个 web 浏览器,即可实现数据安全访问、数据分析治理、数据脱敏等各类复杂场景的能力。
CloudQuery 核心能力
自研数据库客户端:多种数据库,一个管理和开发工具。
支持多类型数据库:覆盖 PolarDB、OceanBase、Oracle、Mysql、PostgreSQL、HIVE、达梦等20多种数据库,并在不断迭代中。
用户统一管理:一个组织身份账户,即可访问所有数据源,简化数据库管理工作。
数据泄漏防护:依据数据安全法要求有效保护企业数据,避免数据泄露和滥用。
高危操作拦截:操作语句逐条解析,支持多种高危行为识别与拦截。
终端安全防护:避免传统数据库客户端导致的账号泄漏、数据泄漏、版权问题。
......
